← Back to changelog
May 21, 2025 | Launch Week 3 πŸš€

Custom Dashboards

Picture Steffen SchmitzSteffen Schmitz

Create your own custom dashboards or use Langfuse-curated dashboards to analyze and understand your AI application deeply.

Overview

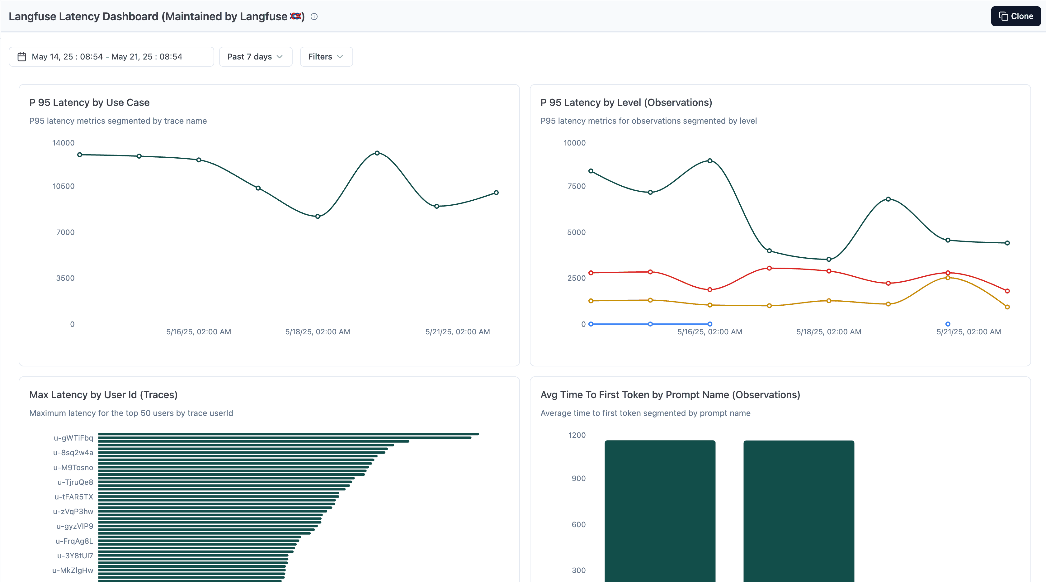
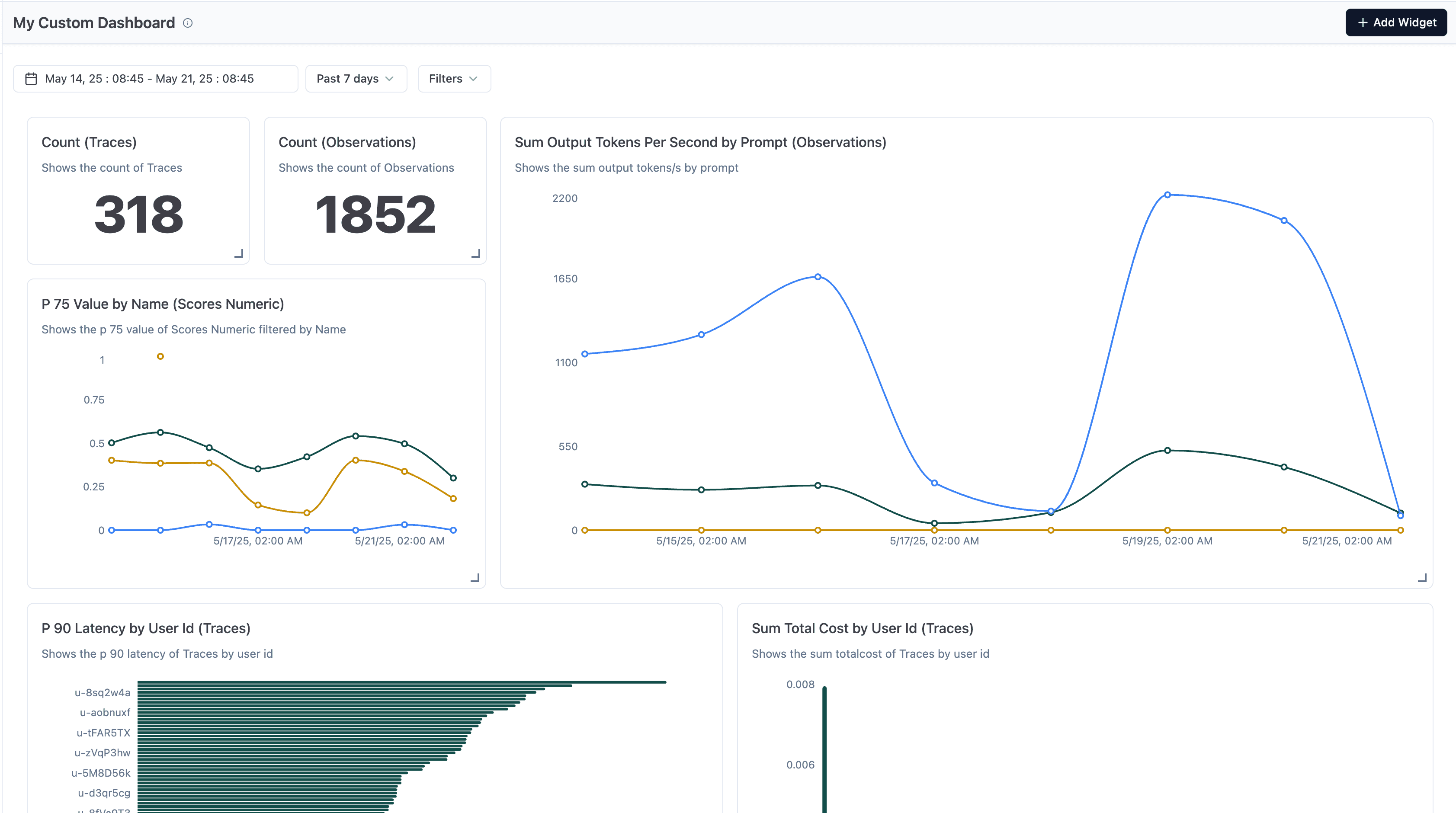
On Day 3 of Launch Week #3 we’re launching custom dashboards to unlock a deeper understanding of your AI application. They enable you to turn raw data into insights and make data-driven decisions. Spin up and save custom views that show the numbers you care about and keep every team on top of what matters most. This includes quality, cost, and latency metrics. With custom dashboards you can view the data you need, when you need it. In addition, we’re sharing a set of Langfuse-curated dashboards, focused on Latency, Cost, and your Langfuse usage, to get started.

Key Features

  • Various Charts: Pick from a wide range of chart types to represent the data exactly how you need it.
  • Flexible Metrics: Choose from a variety of metrics around cost, latency, and quality and aggregate them how you need it.
  • Rich Filtering: Filter by metadata, timestamps, and other properties.
  • Dynamic Layout: Customize the dashboard layout to exactly fit your needs.
  • Curated Dashboards: Understand your LLM costs, Latency, and also your Langfuse billing metrics.

Explore

Custom Dashboard View

Learn More

Refer to Custom Dashboards for more information.

Interested in how we built this? Check out the technical deep dive.

Questions or feedback?

GitHub discussions is where the Langfuse community collaborates, and we’d love to hear from you in this thread.

Please open a GitHub issue if you run into any issues.

Was this page helpful?